
Performance Testing With HyperExecute
Run extensive performance testing audits of web and apps. Identify bottlenecks, analyze performance metrics, simulate realistic user loads, and execute scalability analysis.


Automate Browser Flows from your
Terminal with Kane CLI
Trusted by 2M+ users globally at
"We have tripled our tests and are now executing tests in less than 2 hours with 78% Faster Test Execution"
"We figured out a more efficient way to monitor system health and resolve failures earlier in lower environments."
"TestMu AI has significantly boosted our testing speed, is easy to implement, and provides exceptional support."
"With 70% faster test execution, TestMu AI helped us achieve faster time-to-market and enhanced CX."
Every Performance Testing Scenario, in One Platform
Run At Scale
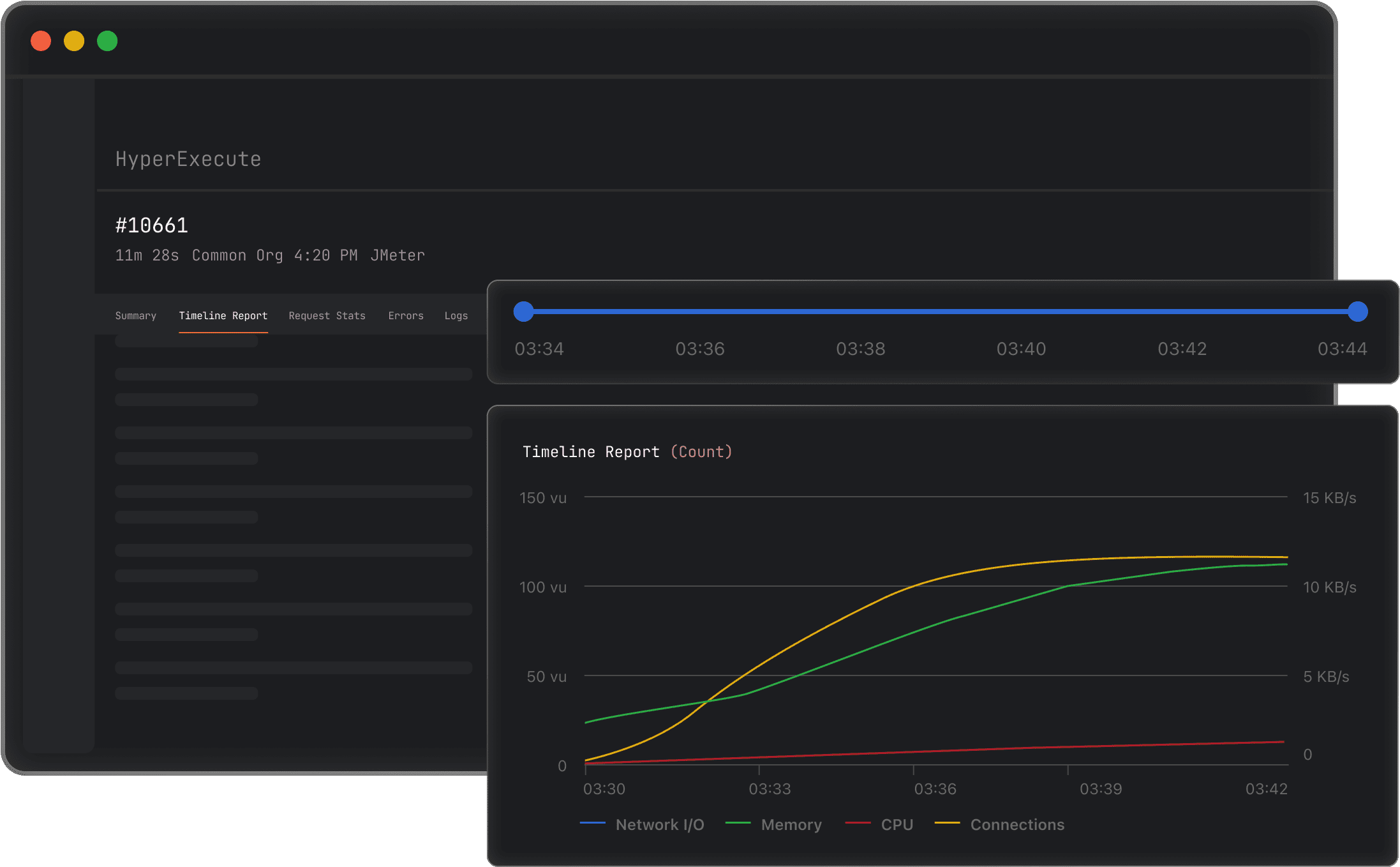
Run JMX And Gatling Test Plans On HyperExecute
No separate infrastructure needed. Upload and execute your JMeter or Gatling test plans directly on HyperExecute.
Get Started For Free- Support for JMeter and Gatling test plan formats.
- Fully managed cloud with zero setup or maintenance.
- Seamless CI/CD integration for automated performance runs.
Load Configuration
Scale Performance Tests As Per Your Need
Robust and scalable load generation with HyperExecute on-demand infrastructure. Fully managed for your testing needs.
Start Free TestingHow does scaling work?
Distributed Load Generation
Load Generation From Multiple Regions
Generate load from multiple regions across the globe to mimic actual customer traffic patterns.
Start Free TestingHyperExecute's AI-native orchestration is up to 70% faster and outperforms legacy cloud testing platforms. For Boomi, it was no longer only about scalability but also performance.
Hrishi Potdar,
Quality Engineering Architect, Boomi
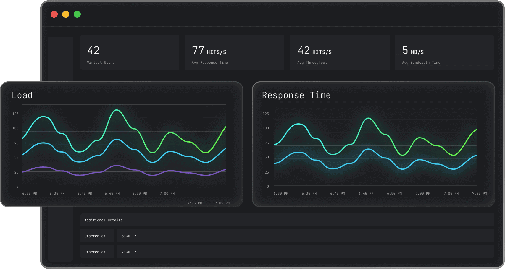
Performance Dashboard
Real-Time Monitoring And Reporting
Track performance metrics, identify bottlenecks, and analyze results as your tests are running.
Start Free Testing- Live dashboards with load details and response times.
- Drill into test stats using filters and analysis.
- Take immediate action to optimize performance in real-time.
Compliance Ready
Ship Faster. Stay Compliant
Test plans, scripts, and result data carry sensitive information about how your systems behave under real load. Run them on infrastructure that protects all of it without slowing your team down.
Start Free TestingWhat's protected?
How HyperExecute Powers Performance Testing at Scale
AI-Native Orchestration
Up to 70% faster than legacy cloud testing platforms with intelligent test distribution and resource allocation.
Tunnel for Local Testing
Securely test internal staging and pre-production environments behind your firewall without exposing them publicly.
Multi-Region Load
Distribute load across global data centers to validate performance for real customer traffic patterns worldwide.
AI-Agentic Quality Engineering
Agent-to-Agent Testing
Test AI agents such as chatbots, voice assistants and more.
More about Agent-to-Agent Testing
Autonomous Testing
Detailed agent analysis under test, from the perspective of a synthetic end-user.
Multi-Persona Simulation
Diverse user personas like International Caller, Digital Novice and more.
Risk Scoring & Regression
End to end regression testing for agent under test with insights.
Dedicated Performance Testing on TestMu AI
Public Performance Cloud
Run JMeter and Gatling test plans on shared infrastructure with on-demand scaling and zero setup overhead.
Private Performance Cloud
Dedicated load generation infrastructure with reserved capacity and 24/7 access for your team.
On-Premise Selenium Grid
Run performance tests at cloud scale while keeping your data behind your firewall, secure and compliant.

Success Stories of TestMu AI (Formerly LambdaTest)
50%
reduction in test execution time
“HyperExecute is a highly reliable test execution platform and has excellent customer support.”
Sagar Uday Kumar
Sr. Engineering Manager
Some love from our customers!
As Best Egg expanded its product offerings and entered new markets, we knew our old testing infrastructure couldn’t keep up.
With support from Tenny Agustin, our Engineering Operations Lead, we modernized our approach with
TestMu AI

Best Egg
best-egg
Excited to Share My Learning Journey with Kane AI & Lambda Tool!
I'm pleased to announce that I've recently gained hands-on experience exploring Kane AI through the Lambda Tool and it’s been a fantastic journey of upskilling!
KaneAI

Suryateja Goud
suryateja-goud
See how is #Futureready to enable blazing-fast test orchestration seamlessly integrated with organizations' existing CI/CD platforms, using #Microsoft Azure.
TestMu AI

Microsoft India
MicrosoftIndia
More Reasons to Love TestMu AI (Formerly LambdaTest)
TestMu AI Named a Challenger in the 2025 Gartner® Magic Quadrant™
Read ReportTestMu AI recognized in The Forrester Wave™: Autonomous Testing Platforms, Q4 2025
Read ReportWall of Fame
TestMu AI is #1 choice for SMBs and Enterprises across the globe.
Enterprise-Grade Security
We safeguard your data and AI systems with global security, privacy, responsible AI, and ESG standards.
Integrations
Works where you work, 120+ integrations with the tools your team relies on.
Users
3M+
Tests
1.5B+
Enterprises
18K+
Countries
132
As Seen On
Frequently asked questions
TestMu AI forEnterprise
Get access to solutions built on Enterprise
grade security, privacy, & compliance
- Advanced access controls
- Advanced data retention rules
- Advanced Local Testing
- Premium Support options
- Early access to beta features
- Private Slack Channel
- Unlimited Manual Accessibility DevTools Tests








