
Turn Every Test Run Into Actionable Test Insights
Test Intelligence automatically triages failures, detects flaky tests, and delivers AI root cause analysis so your team fixes real bugs.


World’s Largest Virtual Agentic
Engineering and Quality Conference
Trusted by 2M+ users globally at
"We have tripled our tests and are now executing tests in less than 2 hours with 78% Faster Test Execution"
"We figured out a more efficient way to monitor system health and resolve failures earlier in lower environments."
"TestMu AI has significantly boosted our testing speed, is easy to implement, and provides exceptional support."
"With 70% faster test execution, TestMu AI helped us achieve faster time-to-market and enhanced CX."
What is The Need for AI-Native Test Insights?
AI native Test Insights is needed because it helps teams test faster, catch risks earlier, and understand product quality without doing everything manually.
Understand The Need Yourself- Reads patterns in code, user behavior, defects, and test results automatically.
- Auto generates tests, highlights gaps, and predicts where things might break.
- Makes testing more accurate, less repetitive, and easier to scale as products grow.
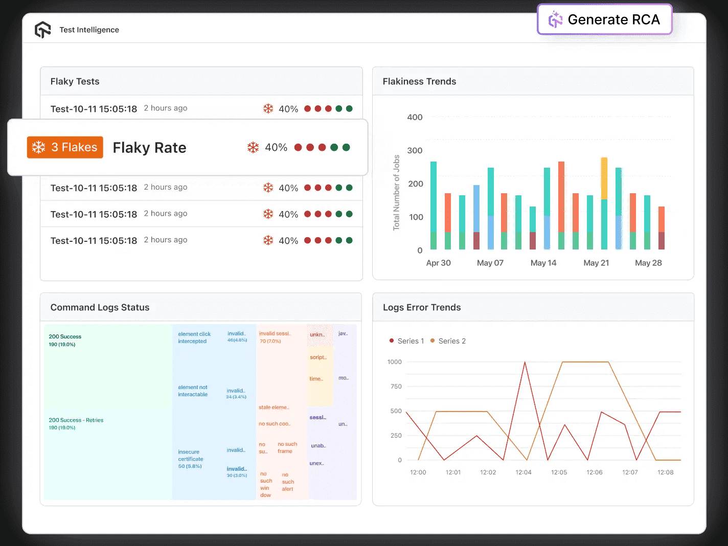
Test Intelligence That Eliminates Manual Log Triage
AI RCA delivers probable cause summaries in seconds, eliminating manual log review.
Explore AI Test Intelligence- AI flakiness scoring tracks and ranks unstable tests across every CI build.
- Side-by-side build comparison diffs pass rates, failures, and environment breakdowns.
- Auto-classify failures: Product Bug, Flakiness, Environment, or Dependency instantly.
Deep Test Insights for Every Framework and Stakeholder
Error Test Insights groups parallel test failures by pattern, ranked by frequency.
Get Deeper Test Insights- App crash patterns, device breakdowns, and Auto-Heal metrics in one view.
- Auto-schedule quality reports to Slack, Teams, and Email on any cadence.
- Per-team quality breakdowns and resource allocation for enterprise accounts.
Why Choose AI Native Test Insights
Speed up issue resolution using RCA, categorize errors, and offer solutions for quick problem solving.

Instant RCA Summaries
AI delivers probable cause summaries in seconds, eliminating manual log review.
Error Categorization
Auto-classify failures as Product Bug, Flakiness, Environment, or Dependency.
Corrective Insights
Get actionable fix suggestions alongside the identified root cause.
50%
reduction in test execution time
“HyperExecute is a highly reliable test execution platform and has excellent customer support.”
Sagar Uday Kumar
Sr. Engineering Manager
More Reasons to Love TestMu AI
TestMu AI Named a Challenger in the 2025 Gartner® Magic Quadrant™
Read ReportTestMu AI recognized in The Forrester Wave™: Autonomous Testing Platforms, Q4 2025
Read ReportWall of Fame
TestMu AI is #1 choice for SMBs and Enterprises across the globe.
Enterprise-Grade Security
We safeguard your data and AI systems with global security, privacy, responsible AI, and ESG standards.
Integrations
Works where you work, 120+ integrations with the tools your team relies on.
Users
2.5M+
Tests
1.5B+
Enterprises
18K+
Countries
132
As Seen On
TestMu AI forEnterprise
Get access to solutions built on Enterprise
grade security, privacy, & compliance
- Advanced access controls
- Advanced data retention rules
- Advanced Local Testing
- Premium Support options
- Early access to beta features
- Private Slack Channel
- Unlimited Manual Accessibility DevTools Tests





