Sub Organizations Insights
Monitor and Analyze Sub-Organizations with Insights
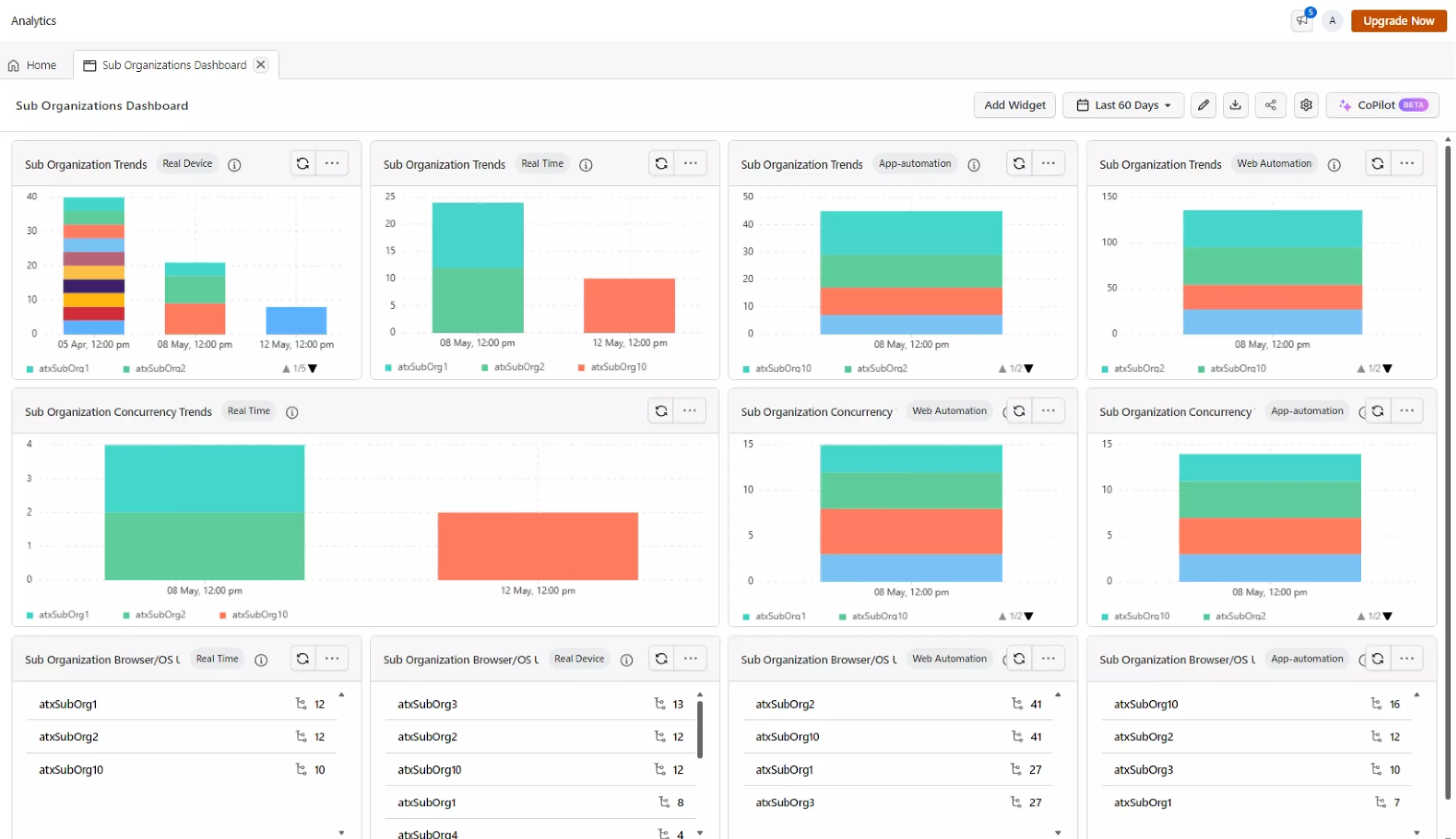
Sub Organization Widgets provide a comprehensive overview of the test health and trends of your sub-organizations. The module helps you to monitor and analyze the test concurrency utilization, browser distribution, OS distribution, and device coverage of your sub-organizations. This helps you to identify the bottlenecks in the testing process and optimize the testing strategy for your sub-organizations.
The BETA features are available for limited users only. If you wish to try them out, please reach out to our 24/7 customer support.
How to use Sub-Organization Widgets?
To use the Sub-Organization Widgets, follow the below steps:
- Navigate to the
Insightsmodule from the left navigation menu. - Create a new
Customdashboard or select an existing dashboard. - Click on the product your want to see the Sub Organization Widgets.
- Select the
Sub Organizationwidget from the list of available widgets. - Click on the
Add Widgetbutton for existing dashboard and Click on theCreate Dashboardbutton for new dashboard.
The Sub Organization Widgets are available for the feature enabled users only. You need to have access to admin control to use these widgets. Please reach out to our 24/7 customer support to enable these features.
What are the Key Insights Provided by Sub-Organization Widgets?
The Sub-Organization widget provides the following key insights:
- Sub Organization Concurrency Trends: The widget provides the concurrency utilization of your sub-organizations. This helps you to identify the concurrency utilization of your sub-organizations and optimize the concurrency utilization for your sub-organizations.
- Sub Organization Trends: The widget provides a trend of the tests run of your sub-organizations. This helps you to analyze the test trends and identify the test health of your sub-organizations.
- Sub Organization Browser/OS Distribution: The widget provides a distribution of the browsers and OS used by your sub-organizations. This helps you to identify the popular browsers and OS used by your sub-organizations.
Sub Organization Concurrency Trends
The Sub Organization Concurrency Trends widget provides the concurrency utilization of your sub-organizations. This helps you to identify the concurrency utilization of your sub-organizations and optimize the concurrency utilization for your sub-organizations. The widget provides the following key insights:
- Concurrency Trends: The widget provides the concurrency trends of your sub-organizations. This helps you to analyze the concurrency trends and identify the bottlenecks in the concurrency utilization of your sub-organizations.
- Concurrency Distribution: The widget provides the distribution of the concurrency utilization of your sub-organizations. This helps you to identify the popular concurrency utilization of your sub-organizations.
- Concurrency Utilization Ratio: The widget provides the concurrency utilization ratio of your sub-organizations. This helps you to identify the concurrency utilization ratio of your sub-organizations and optimize the concurrency utilization for your sub-organizations.
Sub Organization Test Trends
The Sub Organization Test Trends widget provides a trend of the tests run of your sub-organizations. This helps you to analyze the test trends and identify the test health of your sub-organizations. The widget provides the following key insights:
- Test Trends: The widget provides the test trends of your sub-organizations. The total number of tests run, passed, failed and other statues are displayed in the widget. This helps you to analyze the test trends and identify the testing scope of your sub-organizations.
- Testing Pattern Analysis: The widget provides the testing pattern analysis of your sub-organizations. This helps you to analyze the testing pattern and identify the testing scope of your sub-organizations.
Sub Organization Browser/OS Distribution
The Sub Organization Browser/OS Distribution widget provides a distribution of the browsers and OS used by your sub-organizations. This helps you to identify the popular browsers and OS used by your sub-organizations. The widget provides the following key insights:
- Browser Distribution: The widget provides the distribution of the browsers used by your sub-organizations. This helps you to identify the popular browsers used by your sub-organizations.
- OS Distribution: The widget provides the distribution of the OS used by your sub-organizations. This helps you to identify the popular OS used by your sub-organizations.
- Device Coverage: The widget provides the device coverage of your sub-organizations. This helps you to identify the device coverage of your sub-organizations and optimize the device coverage for your sub-organizations.
Support and Assistance
If you have any queries or need assistance with the Sub Organization Widgets, feel free to reach out to our 24/7 customer support. Our experts will be happy to help you with your queries and provide you with the necessary assistance.
